今天介绍10个比较好用的谷歌SEO插件工具, 主要是关键词、SEO Audi、网站分析、SEO整合工具。
一、Keywords everywhere
一个SEO关键字研究工具,可以在多个网站上显示有用的谷歌关键字搜索量和每次点击费用数据。

此工具可以省去复制数据的麻烦,并使用google adwords关键字规划器查看相关的搜索量和cpc数据。
Keywords everywhere允许访问以下网站关键字列表的关键字指标,比如Google search,google anatylics,goole trend,amazon, eaby等,并允许您以Excel,CSV或PDF文件格式下载列表。
Google搜索 - 搜索框和右侧显示的数据(人们也会询问及相关的关键字)
Google Search Console - 搜索分析页面中显示的数据
Google Analytics - 有机和搜索引擎优化 - >查询页面中显示的数据
Google趋势 - 查询小部件中显示的数据
Google搜索 - 主要关键字下显示的数据以及相关搜索
YouTube - 搜索框下显示的数据
Bing - 搜索框下显示的数据
亚马逊 - 搜索框下显示的数据
Ebay - 搜索框下显示的数据
AnswerThePublic.com - 在每个轮子的轮辐上弹出的数据,数据也显示在字母列表中
Soovle.com - 整个页面上每个关键字旁边显示的数据
KeywordShitter.com - 关键字旁边主文本区域下显示的数据
Majestic- 锚文本报告
Moz Open Site Explorer - 锚文本报告
在谷歌搜索输入你要搜索的词,会在谷歌搜索框下面以及右边栏显示每个月的搜索量,CPC以及competition,在右边栏会显示related keywords以及people also serched ford等, 可以点击Export CSV,看看具体的Volume以及CPC,这对于做google ads关键词出价非常有帮助。
可以跟谷歌GA后台、Google search console的相结合起来,添加了KW everywhere会出现下面的Volume以及CPC,也可以把数据导出来,没安装GA后台是没有这2个的。
二、SeoStack Keyword Tool插件

SeoStack Keyword Tool,免费工具,一种快速且易于使用的长尾关键词生成器工具。它可以从多个不同的搜索引擎生成1000个竞争,长尾关键词,可以从谷歌,amazon,Bing, ebay,youtube渠道获取长尾关键词,也可以把长尾关键词直接导出去。

三、Soolve(https://soovle.com)
可以一次看到不同搜索引擎的结果。如维基百科、Google、Amazon、Yahoo、bing、Youtube、Ebay、Netflex、Buy. com、Answer. com www.seo8.org等,可以自己选择搜索引擎替换,最多一次可以同时跑15个搜索引擎的搜索结果(还有7个跟11个的选项)。
配合刚刚提高的Keyword everywhere,可以看到搜索到的每个关键的Voluem以及大概的CPC等,也是非常的方便跟快捷。
四、Keyword Tool(https://keywordtool.io)
Keyword Tool这个关键字规划工具集结了Google、Amazon、Yahoo、Bing、Youtube、AppStore的搜索引擎,可以根据不同国家网域和语言选择搜索结果。
五、UberSuggest(https://app.neilpatel.com)
长尾关键词神器以及网站分析。
输入关键词,会告诉你search volume以及Seo diffculty.paid difficulty以及Estimated CPC.

可以输入域名分析网站表现情况, 比如Organic kws,organic monthly traffic, domain score以及backlinks,seo kws ranking等,可以说是非常非常详细了对于分析一个网站情况。
输入Anker为例:


六, K-Meta(https://k-meta.com/)
用网址搜索可以搜索到竞争对手、网站流量,广告文案,关键词Position;关键字搜索就可以看到CPC、竞争程度、搜索声量以及相关关键字和有机搜索的结果。
K-Meta的功能跟Ubersuggest的功能相近,关键词搜索可以看到Search volume,CPC,竞争程度等,还可以看到哪些广告主竞标了这些词,reltated KWS等,以wireless charger为例


看看输入anker.com域名,用K-Meta分析下网站表现:

七、SEMRush大家都比较熟悉,做SEO最重要的工具之一
关键词分析:你可以看到关键字的整体分析,如词汇比对、相关的关键字和广告投放的历史、关键字的难易程度、有机搜索声量、哪个国家在这类的关键字下了最多的努力、关键字的趋势、甚至是哪些网站排名在最前面等
网站分析:流量预估,排名关键词,竞争对手调查,外链分析等,都是对seo和sem十分重要的功能
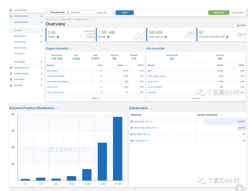
八,SERPstat(https://serpstat.com)跟Semrush类似,功能也是非常强大,可以分析关键词,长尾关键词以及网站分析。


Search suggestion,时下跟你搜索的关键词比较相关联的关键词,以便组合成长尾关键词组。

输入域名,还是以anker.com为例:



九, Spyfu(www.spyfu.com)
Spyfu可以找到竞争对手所使用的关键字,竞争对手每一个字所投入广告的成本和排名。
操作简单,只要将竞争对手的网站复制上在搜索结果即可。接着你就会得到一个超级长的搜索结果报告,比如还是Anker为例:



十,Word Tracker(www.wordtracker.com)
Word Tracker是结合Google、Amazon和Youtube的搜索引擎,主要专注在你锁定的关键字之流量优化.
本文主要讲了10个比较常用的SEO关键词优化工具,这对于平时投放google ads广告出价,以及分析竞品,截取竞品流量都有非常大的帮助。